Note: All commands are written for juju >= v3.1
If you’re using juju 2.9, check the juju 3.0 Release Notes.
Enable tracing
This guide contains the steps to enable tracing with Grafana Tempo for your MySQL Router K8s application.
To summarize:
- Deploy the Tempo charm in a COS K8s environment
- Offer interfaces for cross-model integrations
- Consume and integrate cross-model integrations
- View MySQL Router K8s traces on Grafana
Warning: This is feature is in development. It is not recommended for production environments.
This feature is available for Charmed MySQL Router K8s revision 117+ only.
Prerequisites
Enabling tracing with Tempo requires that you:
- Have deployed a Charmed MySQL K8s application
- Have deployed a Charmed MySQL Router K8s application in the same model as the Charmed MySQL application
- Have deployed a ‘cos-lite’ bundle in a Kubernetes environment
Deploy Tempo
First, switch to the Kubernetes controller where the COS model is deployed:
juju switch <k8s_controller_name>:<cos_model_name>
Then, deploy the dependencies of Tempo following this tutorial. In particular, we would want to:
- Deploy the minio charm
- Deploy the s3 integrator charm
- Add a bucket in minio using a python script
- Configure s3 integrator with the minio credentials
Finally, deploy and integrate with Tempo HA in a monolithic setup.
Offer interfaces
Next, offer interfaces for cross-model integrations from the model where Charmed MySQL Router is deployed.
To offer the Tempo integration, run
juju offer <tempo_coordinator_k8s_application_name>:tracing
Then, switch to the Charmed MySQL Router K8s model, find the offers, and integrate (relate) with them:
juju switch <k8s_controller_name>:<mysql_router_k8s_model_name>
juju find-offers <k8s_controller_name>:
Do not miss the “
:” in the command above.
Below is a sample output where k8s is the K8s controller name and cos is the model where cos-lite and tempo-k8s are deployed:
Store URL Access Interfaces
k8s admin/cos.tempo admin tracing:tracing
Next, consume this offer so that it is reachable from the current model:
juju consume k8s:admin/cos.tempo
Offer interfaces
First, deploy Grafana Agent K8s from the 1/stable channel:
juju deploy grafana-agent-k8s --channel 1/stable
Then, integrate Grafana Agent k8s with the consumed interface from the previous section:
juju integrate grafana-agent-k8s:tracing tempo:tracing
Finally, integrate Charmed MySQL Router K8s with Grafana Agent K8s:
juju integrate mysql-router-k8s:tracing grafana-agent-k8s:tracing-provider
Wait until the model settles. The following is an example of the juju status --relations on the Charmed MySQL Router K8s model:
Model Controller Cloud/Region Version SLA Timestamp
database k8s microk8s/localhost 3.5.4 unsupported 18:32:28Z
SAAS Status Store URL
tempo active k8s admin/cos.tempo
App Version Status Scale Charm Channel Rev Address Exposed Message
grafana-agent-k8s 0.40.4 active 1 grafana-agent-k8s 1/stable 115 10.152.183.141 no grafana-dashboards-provider: off, logging-consumer: off, send-remote-write: off
mysql-k8s 8.0.37-0ubuntu0.22.04.3 active 1 mysql-k8s 8.0/edge 201 10.152.183.58 no
mysql-router-k8s 8.0.37-0ubuntu0.22.04.3 active 1 mysql-router-k8s 1 10.152.183.50 no
mysql-test-app 0.0.2 active 1 mysql-test-app latest/stable 51 10.152.183.162 no
Unit Workload Agent Address Ports Message
grafana-agent-k8s/0* active idle 10.1.241.221 grafana-dashboards-provider: off, logging-consumer: off, send-remote-write: off
mysql-k8s/0* active idle 10.1.241.213 Primary
mysql-router-k8s/0* active idle 10.1.241.222
mysql-test-app/0* active idle 10.1.241.218
Integration provider Requirer Interface Type Message
grafana-agent-k8s:peers grafana-agent-k8s:peers grafana_agent_replica peer
grafana-agent-k8s:tracing-provider mysql-router-k8s:tracing tracing regular
mysql-k8s:database mysql-router-k8s:backend-database mysql_client regular
mysql-k8s:database-peers mysql-k8s:database-peers mysql_peers peer
mysql-k8s:restart mysql-k8s:restart rolling_op peer
mysql-k8s:upgrade mysql-k8s:upgrade upgrade peer
mysql-router-k8s:cos mysql-router-k8s:cos cos peer
mysql-router-k8s:database mysql-test-app:database mysql_client regular
mysql-router-k8s:mysql-router-peers mysql-router-k8s:mysql-router-peers mysql_router_peers peer
mysql-router-k8s:upgrade-version-a mysql-router-k8s:upgrade-version-a upgrade peer
mysql-test-app:application-peers mysql-test-app:application-peers application-peers peer
tempo:tracing grafana-agent-k8s:tracing tracing regular
Note: All traces are exported to Tempo using HTTP. Support for sending traces via HTTPS is an upcoming feature.
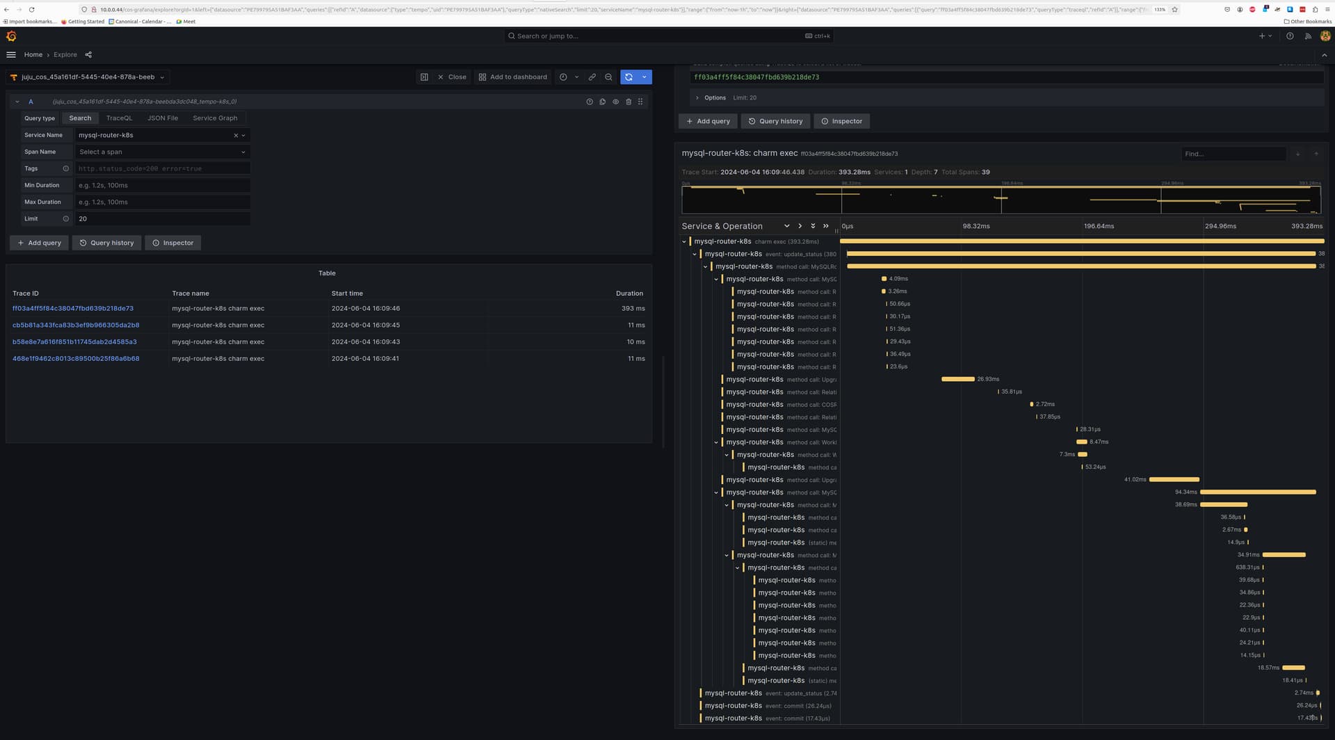
View traces
After this is complete, the Tempo traces will be accessible from Grafana under the Explore section with tempo-k8s as the data source. You will be able to select mysql-router-k8s as the Service Name under the Search tab to view traces belonging to Charmed MySQL Router K8s.
Below is a screenshot demonstrating a Charmed MySQL Router K8s trace:
Feel free to read through the Tempo HA documentation at your leisure to explore its deployment and its integrations.
