Grafana dashboard
The charm provides three Grafana dashboards that make use of metrics from Openstack Exporter (and related metrics on hypervisors, such as prometheus-libvirt-exporter.
- OpenStack Service Overview: this provides an overview of various OpenStack services.
- OpenStack Cloud Usage: overview of the OpenStack cloud (including for example, projects and vms).
- OpenStack Compute Overview: this provides detailed information of the hypervisors (nova-compute).
Please note that the dashboards may have some issues and missing features. These are still in early development.
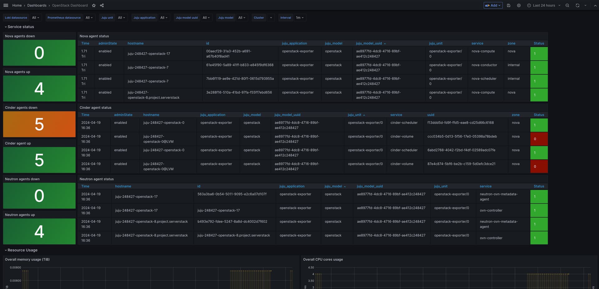
OpenStack Service Overview
This is a dashboard providing an overview of the OpenStack services.
OpenStack Cloud Usage
This is a dashboard providing some overview information on the OpenStack deployment (for example, projects and vms), using metrics mostly from openstack-exporter.
OpenStack Compute Overview
This is a dashboard more detailed information on the nova-compute nodes, using metrics mostly from the libvirt exporter.
OpenStack Project Overview
This is a dashboard that provides detailed information about a single project, including limits and a table of virtual machines. It uses metrics from openstack-exporter.
Known issues
- Filtering by hypervisor in the OpenStack Compute Overview dashboard has some issues. Filtering by the
hypervisorvariable only filters the CPU, Mem, and Disk stats panels. For filtering by other panels (that are backed by libvirt-exporter), you can use thejuju_unitvariable, selecting the desired prometheus-libvirt-exporter unit.



