Note: All commands are written for juju >= v.3.0
If you are using an earlier version, check the Juju 3.0 Release Notes.
How to enable monitoring (COS)
Prerequisites
- Charmed PostgreSQL Revision 336 or greater
cos-litebundle deployed in a Kubernetes environment
First, switch to the COS K8s environment and offer COS interfaces to be cross-model integrated with the Charmed PostgreSQL VM model.
To switch to the Kubernetes controller for the COS model, run
juju switch <k8s_controller>:<cos_model_name>
To offer the COS interfaces, run
juju offer grafana:grafana-dashboard grafana
juju offer loki:logging loki
juju offer prometheus:receive-remote-write prometheus
Consume offers via the PostgreSQL model
Next, we will switch to the Charmed PostgreSQL VM model, find offers, and consume them.
We are currently on the Kubernetes controller for the COS model. To switch to the PostgreSQL model, run
juju switch <machine_controller_name>:<postgresql_model_name>
To find offers, run
juju find-offers <k8s_controller>:admin/<cos_model_name>
The output should be similar to the sample below, where k8s is the k8s controller name and cos is the model where cos-lite has been deployed:
Store URL Access Interfaces
k8s admin/cos.grafana admin grafana_dashboard:grafana-dashboard
k8s admin/cos.loki admin loki_push_api:logging
k8s admin/cos.prometheus admin prometheus-receive-remote-write:receive-remote-write
...
To consume offers to be reachable in the current model, run
juju consume <k8s_controller>:admin/cos.prometheus
juju consume <k8s_controller>:admin/cos.loki
juju consume <k8s_controller>:admin/cos.grafana
Deploy and integrate Grafana
First, deploy the grafana-agent subordinate charm.
juju deploy grafana-agent
Then, integrate (previously known as “relate”) it with PostgreSQL
juju integrate postgresql:cos-agent grafana-agent
Finally, integrate grafana-agent with consumed COS offers:
juju integrate grafana-agent grafana
juju integrate grafana-agent loki
juju integrate grafana-agent prometheus
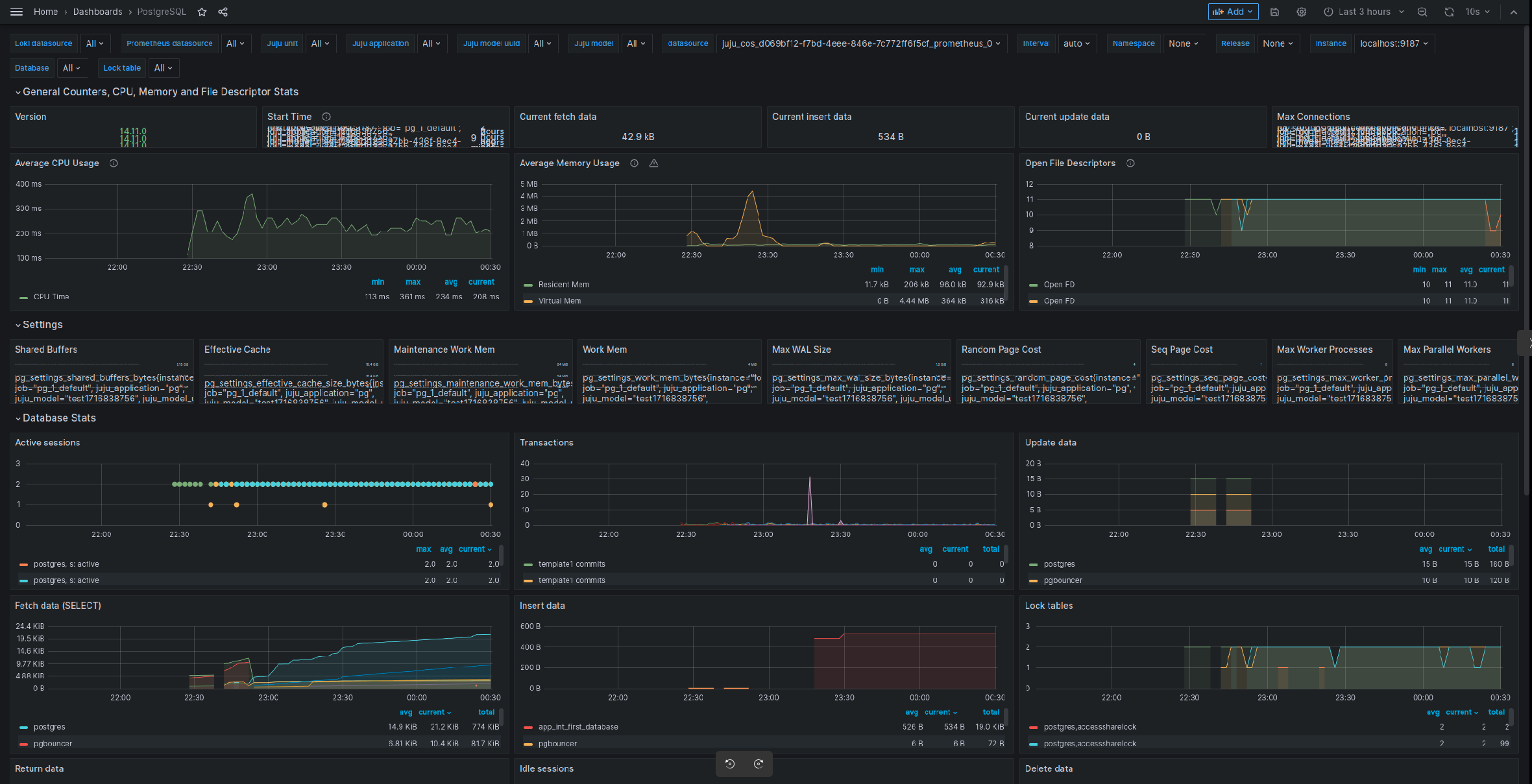
After this is complete, Grafana will show the new dashboard PostgreSQL Exporter and will allow access to Charmed PostgreSQL logs on Loki.
Sample outputs
Below is a sample output of juju status on the Charmed PostgreSQL VM model:
ubuntu@localhost:~$ juju status
Model Controller Cloud/Region Version SLA Timestamp
vmmodel local localhost/localhost 2.9.42 unsupported 00:12:18+02:00
SAAS Status Store URL
grafana active k8s admin/cos.grafana-dashboards
loki active k8s admin/cos.loki-logging
prometheus active k8s admin/cos.prometheus-receive-remote-write
App Version Status Scale Charm Channel Rev Exposed Message
grafana-agent active 1 grafana-agent edge 5 no
postgresql 14.7 active 1 postgresql 14/edge 296 no Primary
Unit Workload Agent Machine Public address Ports Message
postgresql/3* active idle 4 10.85.186.140 Primary
grafana-agent/0* active idle 10.85.186.140
Machine State Address Inst id Series AZ Message
4 started 10.85.186.140 juju-fcde9e-4 jammy Running
Example of juju status on a COS K8s model:
ubuntu@localhost:~$ juju status
Model Controller Cloud/Region Version SLA Timestamp
cos k8s microk8s/localhost 2.9.42 unsupported 00:15:31+02:00
App Version Status Scale Charm Channel Rev Address Exposed Message
alertmanager 0.23.0 active 1 alertmanager-k8s stable 47 10.152.183.206 no
catalogue active 1 catalogue-k8s stable 13 10.152.183.183 no
grafana 9.2.1 active 1 grafana-k8s stable 64 10.152.183.140 no
loki 2.4.1 active 1 loki-k8s stable 60 10.152.183.241 no
prometheus 2.33.5 active 1 prometheus-k8s stable 103 10.152.183.240 no
traefik 2.9.6 active 1 traefik-k8s stable 110 10.76.203.178 no
Unit Workload Agent Address Ports Message
alertmanager/0* active idle 10.1.84.125
catalogue/0* active idle 10.1.84.127
grafana/0* active idle 10.1.84.83
loki/0* active idle 10.1.84.79
prometheus/0* active idle 10.1.84.96
traefik/0* active idle 10.1.84.119
Offer Application Charm Rev Connected Endpoint Interface Role
grafana grafana grafana-k8s 64 1/1 grafana-dashboard grafana_dashboard requirer
loki loki loki-k8s 60 1/1 logging loki_push_api provider
prometheus prometheus prometheus-k8s 103 1/1 receive-remote-write prometheus_remote_write provider
Connect Grafana web interface
To connect to the Grafana web interface, follow the Browse dashboards section of the MicroK8s “Getting started” guide.
juju run grafana/leader get-admin-password --model <k8s_cos_controller>:<cos_model_name>
