Note: All commands are written for juju >= v3.1
If you’re using juju 2.9, check the juju 3.0 Release Notes.
Enable tracing
This guide contains the steps to enable tracing with Grafana Tempo for your PgBouncer K8s application.
To summarize:
- Deploy the Tempo charm in a COS K8s environment
- Offer interfaces for cross-model integrations
- Consume and integrate cross-model integrations
- View PgBouncer K8s traces on Grafana
Warning: This is feature is in development. It is not recommended for production environments.
This feature is available for Charmed PgBouncer K8s revision 162+ only.
Prerequisites
Enabling tracing with Tempo requires that you:
- Have deployed a Charmed PostgreSQL K8s application
- Have deployed a Charmed PgBouncer K8s application in the same model as the Charmed PostgreSQL K8s applicatoin
- Have deployed a ‘cos-lite’ bundle from the
latest/edgetrack in a Kubernetes environment
Deploy Tempo
First, switch to the Kubernetes controller where the COS model is deployed:
juju switch <k8s_controller_name>:<cos_model_name>
Then, deploy the dependencies of Tempo by following this tutorial. In particular, we would want to:
- Deploy the minio charm
- Deploy the s3 integrator charm
- Add a bucket in minio using a python script
- Configure s3 integrator with the minio credentials
Finally, deploy and integrate with Tempo HA in a monolithic setup.
Offer interfaces
Next, offer interfaces for cross-model integrations from the model where Charmed PgBouncer K8s is deployed.
To offer the Tempo integration, run
juju offer <tempo_coordinator_k8s_application_name>:tracing
Then, switch to the Charmed PgBouncer K8s model, find the offers, and integrate (relate) with them:
juju switch <k8s_controller_name>:<pgbouncer_k8s_model_name>
juju find-offers <k8s_controller_name>:
Do not miss the “
:” in the command above.
Below is a sample output where k8s is the K8s controller name and cos is the model where cos-lite and tempo-k8s are deployed:
Store URL Access Interfaces
k8s admin/cos.tempo admin tracing:tracing
Next, consume this offer so that it is reachable from the current model:
juju consume k8s:admin/cos.tempo
Consume interfaces
Relate Charmed PgBouncer K8s with the above consumed interface:
First, deploy Grafana Agent K8s from the latest/edge channel:
juju deploy grafana-agent-k8s --channel latest/edge
Then, integrate Grafana Agent K8s with the consumed interface from the previous section:
juju integrate grafana-agent-k8s:tracing tempo:tracing
Finally, integrate Charmed PgBouncer K8s with Grafana Agent K8s:
juju integrate pgbouncer-k8s:tracing grafana-agent-k8s:tracing-provider
Wait until the model settles. The following is an example of the juju status --relations on the Charmed PgBouncer K8s model:
Model Controller Cloud/Region Version SLA Timestamp
database k8s microk8s/localhost 3.5.4 unsupported 18:12:15Z
SAAS Status Store URL
tempo active k8s admin/cos.tempo
App Version Status Scale Charm Channel Rev Address Exposed Message
grafana-agent-k8s 0.40.4 active 1 grafana-agent-k8s latest/edge 93 10.152.183.52 no grafana-dashboards-provider: off, logging-consumer: off, send-remote-write: off
pgbouncer-k8s 1.21.0 active 1 pgbouncer-k8s 0 10.152.183.202 no
postgresql-k8s 14.13 active 1 postgresql-k8s 14/edge 410 10.152.183.168 no
postgresql-test-app active 1 postgresql-test-app latest/stable 211 10.152.183.174 no received database credentials of the first database
Unit Workload Agent Address Ports Message
grafana-agent-k8s/0* active idle 10.1.241.205 grafana-dashboards-provider: off, logging-consumer: off, send-remote-write: off
pgbouncer-k8s/0* active idle 10.1.241.202
postgresql-k8s/0* active idle 10.1.241.204 Primary
postgresql-test-app/0* active idle 10.1.241.203 received database credentials of the first database
Integration provider Requirer Interface Type Message
grafana-agent-k8s:peers grafana-agent-k8s:peers grafana_agent_replica peer
grafana-agent-k8s:tracing-provider pgbouncer-k8s:tracing tracing regular
pgbouncer-k8s:database postgresql-test-app:database postgresql_client regular
pgbouncer-k8s:pgb-peers pgbouncer-k8s:pgb-peers pgb_peers peer
pgbouncer-k8s:upgrade pgbouncer-k8s:upgrade upgrade peer
postgresql-k8s:database pgbouncer-k8s:backend-database postgresql_client regular
postgresql-k8s:database-peers postgresql-k8s:database-peers postgresql_peers peer
postgresql-k8s:restart postgresql-k8s:restart rolling_op peer
postgresql-k8s:upgrade postgresql-k8s:upgrade upgrade peer
postgresql-test-app:postgresql-test-peers postgresql-test-app:postgresql-test-peers postgresql-test-peers peer
tempo:tracing grafana-agent-k8s:tracing tracing regular
Note: All traces are exported to Tempo using HTTP. Support for sending traces via HTTPS is an upcoming feature.
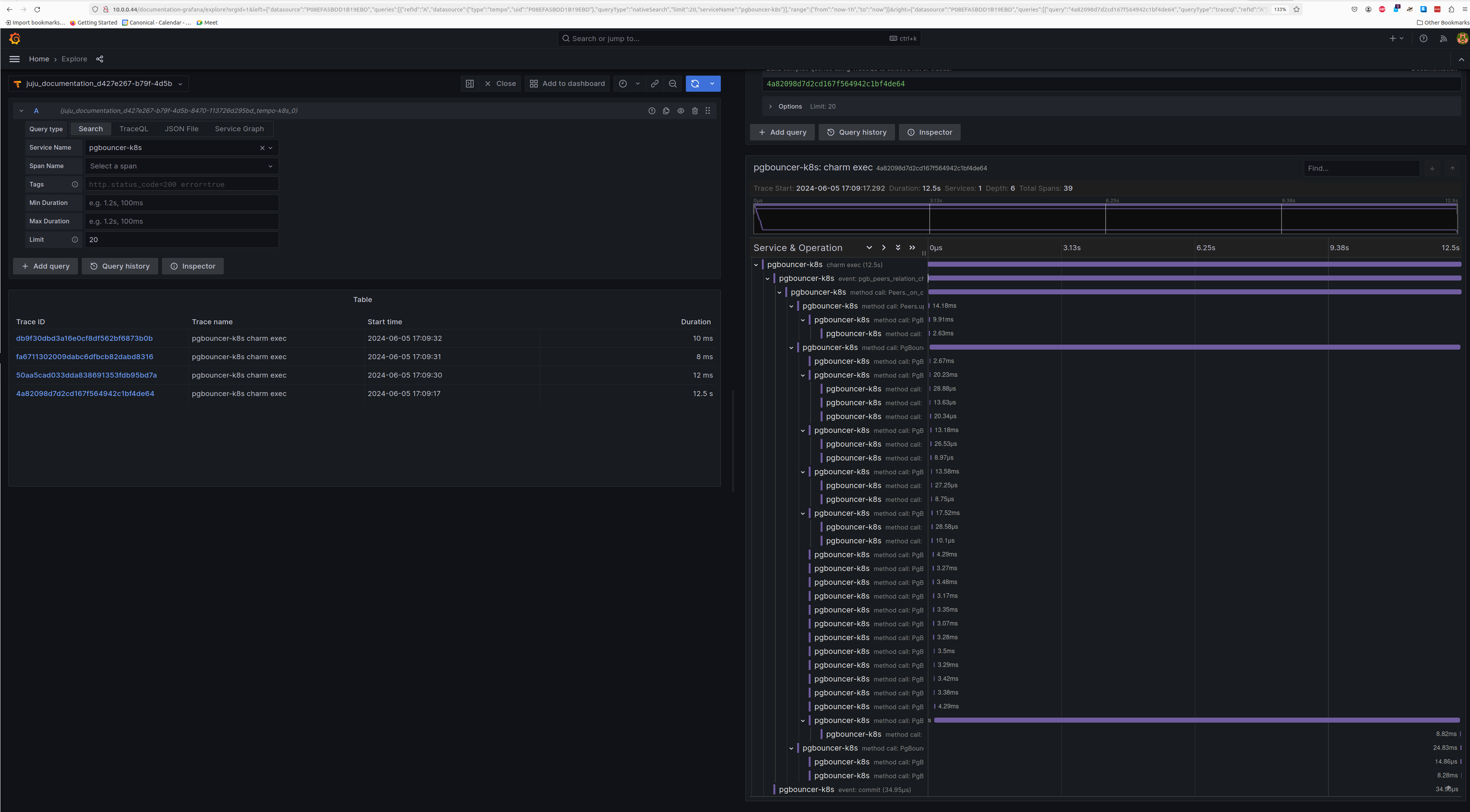
View traces
After this is complete, the Tempo traces will be accessible from Grafana under the Explore section with tempo-k8s as the data source. You will be able to select pgbouncer-k8s as the Service Name under the Search tab to view traces belonging to Charmed PgBouncer K8s.
Below is a screenshot demonstrating a Charmed PgBouncer K8s trace:
Feel free to read through the Tempo HA documentation at your leisure to explore its deployment and its integrations.
