Integrate with COS
In this guide, we will cover how-to integrate Notary K8s with the Canonical Observability Stack (COS) for metrics, logs, and dashboards.
Pre-requisites:
- Juju >= 3.4
- ~10GB of RAM
1. Deploy COS Lite
Create a model for observability:
juju add-model cos
Deploy cos lite and wait for all applications to be in active status:
juju deploy cos-lite --trust
Create offers for integrating with COS:
juju offer cos.prometheus:receive-remote-write
juju offer cos.loki:logging
juju offer cos.grafana:grafana-dashboard
2. Integrate with COS
Switch to the model in which Notary is deployed:
juju switch <notary model>
Deploy Grafana Agent:
juju deploy grafana-agent-k8s
Integrate Notary K8s with Grafana Agent:
juju integrate notary-k8s:logging grafana-agent-k8s
juju integrate notary-k8s:metrics grafana-agent-k8s
juju integrate notary-k8s:grafana-dashboard grafana-agent-k8s
Consume the COS offers:
juju consume cos.prometheus
juju consume cos.loki
juju consume cos.grafana
Integrate Grafana Agent with COS:
juju integrate prometheus:receive-remote-write grafana-agent-k8s:send-remote-write
juju integrate loki:logging grafana-agent-k8s:logging-consumer
juju integrate grafana:grafana-dashboard grafana-agent-k8s:grafana-dashboards-provider
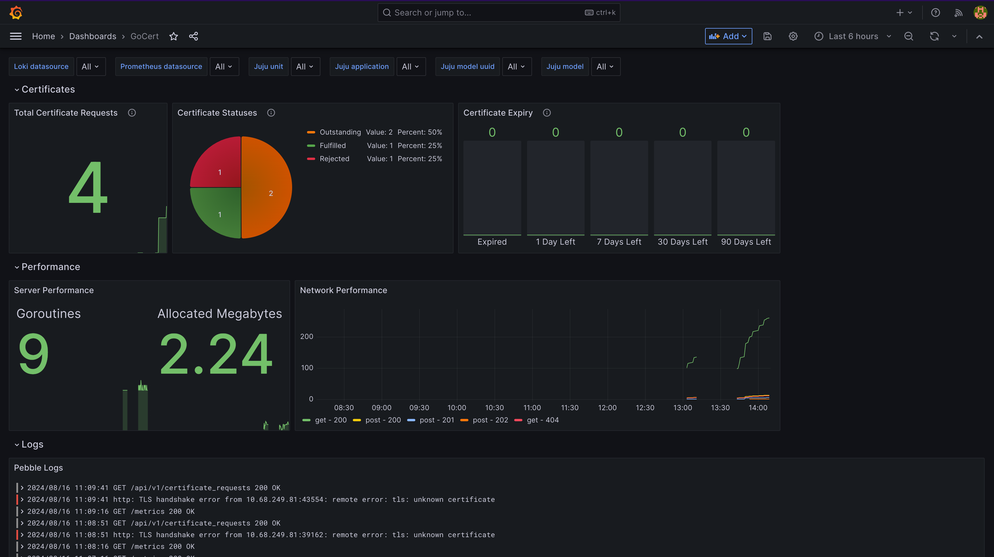
3. Access the Notary dashboard
Switch to the cos model:
juju switch cos
Retrieve the Grafana admin password:
juju run grafana/leader get-admin-password
Log in to Grafana, and select the Notary dashboard.
