Monitoring (COS)
The Canonical Observability Stack (COS) is a set of tools that facilitates gathering, processing, visualizing, and setting up alerts on telemetry signals generated by workloads in and outside of Juju.
The OpenSearch charm can use COS to connect to Grafana and Prometheus to use monitoring, alert rules, and log features.
See: How to enable monitoring via COS and Grafana
Summary
Metrics
Prometheus metrics are automatically installed as an OpenSearch plugin: The Prometheus Exporter Plugin for OpenSearch
The meaning of the metrics collected can be found in the upstream documentation:
Alert Rules
The charm deploys a pre-configured set of Prometheus alert rules by default.
To ensure you are referencing the latest default alert rules, check the source file of alert definitions in the repository’s prometheus_alerts.yaml file.
Default alert rules
| Alert | Severity | Notes |
|---|---|---|
| OpenSearchScrapeFailed | Triggered when the prometheus scrape fails. | |
| OpenSearchClusterRed | Triggered when the health status of the cluster is red, meaning that principal shards are not allocated. | |
| OpenSearchClusterYellowTemp | Triggered when shards are still reallocating or initializing. | |
| OpenSearchClusterYellow | Triggered when some replicas shards are unassigned. Might require scale the application to host all shards | |
| OpenSearchWriteRequestsRejectionJumps | Triggered when the write request rejection is bigger than 5%. Might indicate that the node may not keep up with the indexing speed. | |
| OpenSearchNodeDiskLowWatermarkReached | Triggered when disks reach 85% of the capacity. | |
| OpenSearchNodeDiskHighWatermarkReached | Triggered when disks reach 90% of the capacity. | |
| OpenSearchJVMHeapUseHigh | Triggered when the JVM Heap usage in a node reaches 75%. | |
| OpenSearchHostSystemCPUHigh | Triggered when system CPU usage in a node reaches 90%. | |
| OpenSearchProcessCPUHigh | Triggered when process CPU usage in a node reaches 90%. | |
| OpenSearchThrottling | Triggered when a cluster is throttling. Might indicate that is necessary to review indexing request rate, index lifecycle or scale the application. | |
| OpenSearchThrottlingTooLong | Triggered when a cluster is constantly throttling for at least 20 minutes. Might indicate that is necessary to review indexing request rate, index lifecycle or scale the application. |
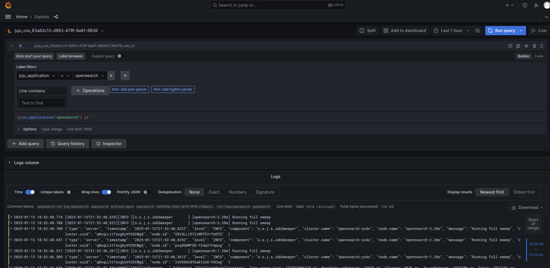
Logs
All the logs from the OpenSearch payload are available in the Grafana web interface at Home > Explore
To get OpenSearch logs, go to the Label filters field and set to juju_application = opensearch, select one operation, e.g. Line contains and run the query.
